188-1080-1896
工业设备智能运维平台
CMS-One Cloud 工业设备智能运维平台是一个综合性的 设备健康管理平台,它通过多层次架构提供了一站式功能 服务,包括数据管理、实时监控、报警系统、历史数据分 析以及报表生成等。该平台能够满足企业在设备监测、运 维和管理上的多样化需求,使用户能够直观掌握设备状 态,并实现对设备的集中监控和管理,同时支持云端和本 地化部署。

自适应状态监测算法,实现关键机械设备早期故障的自适应预警,降低设备计划外停机概率。

远程在线监测,无需运维人员现场巡检,远程智能故障诊断,精准快速排障减少停机时间。

通过预测性维护机制能够提前发现和规避设备故障风险,提前处理和规划维护时间。

厂区、设备3D化,直观显示车间及设备运行状态,快速辨 别有故障设备及设备的故障位置。

总览全厂概况,可视化的设计,使得全厂设备健康状态一目了然。可快速知悉总体设备数、监测点位数、异常设备数、设备异常位置。实时显示报警设备信息以及最新工单情况。同时统计显示了全厂实时状态监测结果数据,并对重点关注设备情况进行统计。支持一键切换至数据中心大平台。
设备信息: 设备信息概览、设备健康度、设备异常信息;
设备运行状态: 设备实时运行状态、监测点位状态、设备历史健康度曲线;
智能监测诊断: 显示设备智能诊断结果及具体故障类型,并支持生产报告。
智能寿命预测: 预测设备剩余寿命,并支持生成报告。


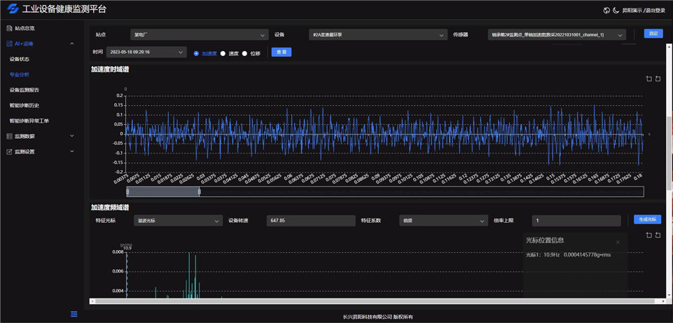
主要为用户提供专业数据分析工具,用户可以利用这些工具对传感器等采集数据进行分析,主要包括趋势分析法、时域分析法、频谱分析法、包络分析法等工具方法。
使用以上方法可以用于对设备的轴系类故障、齿轮故障、轴承故障、电机故障等做出分析判断。
基于关键机械设备的历史维修与保养记录,对设备关键部件的常发故障进行统计分析,从监测数据中提取多域、多源故障特征,利用聚类、K最近邻分类、支持向量机、混合智能诊断等机器学习算法构建关键机械设备故障识别模型,自适应解析设备故障模式与故障知识,智能诊断关键机械设备典型故障。

二维码